Project

Uptivus

Uptivus is an uptime monitoring platform built with Django and ReactJS, featuring 1000+ integrations via webhooks and AI-powered insights for incident detection and anomaly analysis.

  • Django
  • ReactJS
  • Webhooks
  • AI

Problem

Downtime is costly. When services go down, teams need to know immediately — not minutes or hours later. Existing uptime monitoring tools often lack depth in their alerting integrations, require complex configuration, or fail to surface meaningful context about what went wrong and why.

Many solutions offer basic ping checks but fall short on:

  • Broad integration support for the tools teams already use
  • Intelligent analysis of incidents beyond simple up/down status
  • Actionable insights that help teams understand patterns and prevent future outages
  • A clean, modern interface that makes monitoring effortless to manage

Uptivus was built to solve these gaps — delivering comprehensive uptime monitoring with deep integration support and AI-driven intelligence out of the box.

Implementation

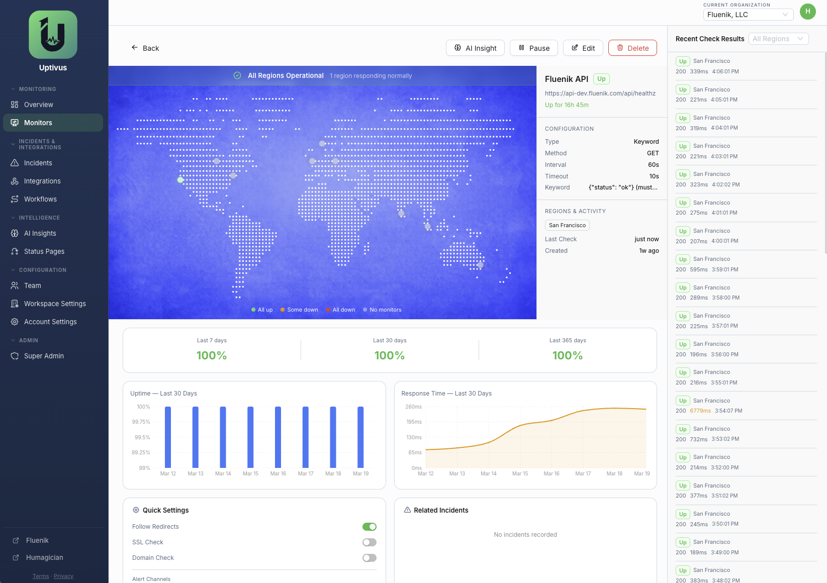
Uptivus is a full-stack uptime monitoring platform built with Django on the backend and ReactJS on the frontend. The system continuously monitors endpoints and services, delivering real-time status updates and alerting teams through their preferred channels.

The platform supports over 1,000 integrations via webhooks, allowing teams to connect Uptivus to virtually any tool in their stack — from Slack and PagerDuty to custom internal systems. This broad integration layer ensures alerts reach the right people through the right channels without manual overhead.

A key differentiator is the AI-powered insights engine, which analyzes incidents and anomalies to provide actionable context. Rather than just reporting that a service is down, Uptivus surfaces patterns, correlates events, and helps teams understand the root cause and potential impact of issues.

Key features and architecture components include:

  • Django backend handling monitoring logic, scheduling, and API services
  • ReactJS frontend delivering a responsive, real-time monitoring dashboard
  • Webhook-based integration framework supporting 1,000+ third-party services
  • AI-powered incident analysis and anomaly detection
  • Real-time alerting and notification routing
  • Historical uptime tracking and trend analysis

Screenshots